An Motorcycle Wiring Diagram / Electrical Wiring Diagram Of Motorcycle Bookingritzcarlton Info Electrical Wiring Diagram Motorcycle Wiring Electrical Diagram - Simple motorcycle wiring diagram for choppers and cafe racers.. Handy wiring diagram that shows a paper trail of how the electrical system works for the 7.3l powerstroke engines, all trucks, excursions, vans. Wiring a motorcycle from scratch on several of my motorcycle projects, i started with nothing more than a simple wiring diagram drawn out on a piece of paper. Lucas wiring diagram for ariel square four motorcycles 1951 6 volt original. It shows the components of the circuit as simplified shapes, and the power and signal connections between the devices. Taotao 50 wiring diagram new | wiring diagram image.

Wiring a motorcycle from scratch on several of my motorcycle projects, i started with nothing more than a simple wiring diagram drawn out on a piece of paper. Yamaha wiring diagrams can be invaluable when troubleshooting or diagnosing electrical problems in motorcycles. Wiring harness is not complete. It shows the components of the circuit as simplified shapes, and the power and signal connections between the devices. Some honda motorcycle manuals pdf & wiring diagrams are above the page.

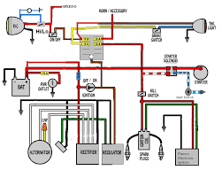
Motorcycle Wire Color Codes Electrical Connection
Motorcycle Wire Color Codes Electrical Connection from electricalconnection.com
Get free help, tips & support from top experts on motorcycle wiring diagram related issues. Some honda motorcycle manuals pdf & wiring diagrams are above the page. There are many different ways to wire your bike, but for this tutorial we're going to assume that your factory harness is like the ones i usually find: To begin, it will help to already have the replacement electronics that you need. Aimed at the motorcycle owner who needs to read and understand his. .an motorcycle wiring diagram basic motorcycle wiring diagramhonda motorcycle wiring diagramsimple motorcycle wiring diagramfree honda motorcycle wiring diagramsmotorcycle wiring diagrams for freehow to wire a motorcycleautocycle wiring diagrammotorbike indicator wiring. Download installation manuals, owners manuals, tech tips, diagrams and more! That's where the motorcycle wiring harness comes in.

Trying to keep it as simple as possible.

Text and pictures by mark trotta. Color motorcycle wiring diagrams for classic bikes, cruisers,japanese, europian and domestic.electrical ternminals, connectors and keep checking back for links on how to's, wiring diagrams, and other great information. My full d.i.y series video for motorcycle self. Cut, spliced, taped, cracked, and abused by countless previous owners. There are many different ways to wire your bike, but for this tutorial we're going to assume that your factory harness is like the ones i usually find: Plan your motorcycle's wiring diagram. Simple motorcycle wiring diagram for choppers and cafe. Abs control unit fuse 6. Get free help, tips & support from top experts on motorcycle wiring diagram related issues. If you have wiring diagrams which could be added to the index, please don't hesitate to shoot me a pm to work something out together! Wiring diagram of honda motorcycle hi anonymous, for a free wiring diagram please visit the website below. It was a copy i had to photoshop to make it readable & printable. Trying to keep it as simple as possible.

Simple motorcycle wiring diagram for choppers and cafe racers. Bmw wiring diagram of the connection of the electric drive of the windshield of motorcycles r1100 rt. A wiring diagram is a simplified conventional pictorial representation of an electrical circuit. It was a copy i had to photoshop to make it readable & printable. We provide version 1.0, the latest version that has been optimized for different devices.

Bmw K Motorcycle Wiring Wiring Diagram Schematic Forge Monitor Forge Monitor Aliceviola It
Bmw K Motorcycle Wiring Wiring Diagram Schematic Forge Monitor Forge Monitor Aliceviola It from i.pinimg.com
It was a copy i had to photoshop to make it readable & printable. Taotao 50 wiring diagram new | wiring diagram image. It shows the components of the circuit as simplified shapes, and the power and signal connections between the devices. A wiring diagram is a simplified conventional pictorial representation of an electrical circuit. Detailed examination of a typical motorbike wiring diagram.aimed at the motorcycle owner who needs to read and understand his wiring diagram to aid with. Cut, spliced, taped, cracked, and abused by countless previous owners. I usually start by mounting the battery, then adding the other electrical components one at a time. Detailed examination of a typical motorbike wiring diagram.

Find solutions to your motorcycle wiring diagram question.

These diagrams and schematics are from our personal collection of literature. It shows the components of the circuit as simplified shapes, and the power and signal connections between the devices. Bmw motorrad wiring diagram for connecting the abs system. Dan s motorcycle wiring diagrams. Sheet and shapes to create a motorcycle wiring diagram. That's where the motorcycle wiring harness comes in. To begin, it will help to already have the replacement electronics that you need. Lucas wiring diagram for ariel square four motorcycles 1951 6 volt original. .an motorcycle wiring diagram basic motorcycle wiring diagramhonda motorcycle wiring diagramsimple motorcycle wiring diagramfree honda motorcycle wiring diagramsmotorcycle wiring diagrams for freehow to wire a motorcycleautocycle wiring diagrammotorbike indicator wiring. Japanese brand honda is known as one of the largest motorcycle manufacturers. Bmw wiring diagram of the connection of the electric drive of the windshield of motorcycles r1100 rt. There are many different ways to wire your bike, but for this tutorial we're going to assume that your factory harness is like the ones i usually find: Yamaha wiring diagrams can be invaluable when troubleshooting or diagnosing electrical problems in motorcycles.

Wiring a motorcycle from scratch on several of my motorcycle projects, i started with nothing more than a simple wiring diagram drawn out on a piece of paper. If you have wiring diagrams which could be added to the index, please don't hesitate to shoot me a pm to work something out together! Good luck and have a nice day. It was a copy i had to photoshop to make it readable & printable. We provide version 1.0, the latest version that has been optimized for different devices.

Wiring Diagram Of Motorcycle Anti Theft Alarm Page 1 Line 17qq Com
Wiring Diagram Of Motorcycle Anti Theft Alarm Page 1 Line 17qq Com from pic.17qq.com
Bmw wiring diagram of the connection of the electric drive of the windshield of motorcycles r1100 rt. Detailed examination of a typical motorbike wiring diagram. Simple motorcycle wiring diagram for choppers and cafe racers. To begin, it will help to already have the replacement electronics that you need. It shows the components of the circuit as simplified shapes, and the power and signal connections between the devices. Sheet and shapes to create a motorcycle wiring diagram. It's very detailed and shows how every wire for each component routes to the. Handy wiring diagram that shows a paper trail of how the electrical system works for the 7.3l powerstroke engines, all trucks, excursions, vans.

Motorcycle electrical wiring and ignition system tutorial topic for these video series * motorcycle wiring harness color.

Trying to keep it as simple as possible. Simple motorcycle wiring diagram for choppers and cafe. A wide variety of wiring diagram motorcycle options are available to you, such as ce. Download installation manuals, owners manuals, tech tips, diagrams and more! Find solutions to your motorcycle wiring diagram question. A wiring diagram is a simplified conventional pictorial representation of an electrical circuit. If you have wiring diagrams which could be added to the index, please don't hesitate to shoot me a pm to work something out together! .an motorcycle wiring diagram basic motorcycle wiring diagramhonda motorcycle wiring diagramsimple motorcycle wiring diagramfree honda motorcycle wiring diagramsmotorcycle wiring diagrams for freehow to wire a motorcycleautocycle wiring diagrammotorbike indicator wiring. Handy wiring diagram that shows a paper trail of how the electrical system works for the 7.3l powerstroke engines, all trucks, excursions, vans. Sheet and shapes to create a motorcycle wiring diagram. Lucas wiring diagram for ariel square four motorcycles 1951 6 volt original. Comes in handy when installing a new cb radio. Associated wiring diagrams for the cruise control system of a 1990 honda civic.

By